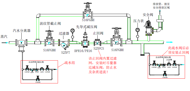
一、先导式减压阀分为活塞式和膜片式两种
先了解其结构原理:先导式减压阀由主阀和导阀(中间方形部分)两大部分组成,通过下游压力感应管(即内置的反馈导管)感应下游压力并平衡控制弹簧的力,通过调节导阀的开度来控制下游压力。流经导阀的控制压力与导阀的开度成比例,但因主阀与导阀之间的大杠杆比例关系结构设计,确保了减压阀最终的比例带非常小,因此下游压力就非常稳定了。

二、先导式减压阀的优势:
A. 只需要少量的蒸汽流经导阀就可以推动活塞或膜片,进而完全打开主阀。因此,流量变化较大时,控制压力的变化很小。下游压力随蒸汽的负荷变化很小,通常从全开到全关的偏差小于0.03 bar。
尽管,上游压力的增大会增加作用在主阀阀芯上的力,但同样的压力增大会作用在活塞上方或膜片下方,进而平衡阀芯上的作用力。这样,不管上游压力如何波动,下游压力都可以精确控制并且稳定。
B. 可以承受上游压力的变化。
C、阀门寿命很长。
因此,先导式减压阀是许多用户的首选产品。
三、怎样保证压力稳定性和灵敏度
压力稳定性和对阀后压力反应的敏感性取决于活塞腔或膜片室与导阀口径及开度的比例,比例越大,稳定性越好,但灵敏性越差,反之亦然。
所以生产厂商在减压阀设计时,需要对两种因素做综合考虑,取得稳定性和灵敏性的最佳平衡点,比例不能过大或过小。比例过大会造成反应迟钝,掉压,不能及时恢复;比例过小会造成压力在小范围内频繁跳动,从而造成内部零部件磨损加剧,导致减压阀寿命缩短。所以,厂家在生产研发减压阀时,必须同时兼顾稳定性和灵敏性这两个要求。目前设计比较完善的减压阀,都已经完全解决了这些问题。但是出于对现场工况和对二次压力的要求考虑,有些厂家选择膜片式,有些厂家选择活塞式。
四、工作原理
1、膜片式减压阀工作原理:

启动前正常的位置是主阀关闭,而导阀则由弹簧作用力打开。蒸汽经由导阀气路(内置)进入导阀并经由导气管进入主阀隔膜室,一部分蒸汽则由控制孔流出,主隔膜室中的控制压力增大并打开主阀阀瓣。
随着蒸汽流出主阀,下游压力上升,反馈压力随之增大,并由内置压力反馈管将出口压力反馈作用在导阀隔膜的下部,该作用力平衡了导阀隔膜上部的弹簧作用力,使导阀逐渐节流关小,从而维持主阀隔膜室内的压力,控制主阀的开度,输送适量的蒸汽,维持下游稳定的压力。
当下游压力大于设定压力时(也就是说超压),反馈压力也大于导阀隔膜上部的弹簧力,导阀立即关闭,内部的控制压力由控制孔释放(也就是说排气),使主阀紧密关闭。随着后面蒸汽的不断消耗,下游压力下降,降到低于设定压力时,导阀再次打开,上游蒸汽再次从导阀进入,如此循环。
下游任何的负载变化或压力的波动,都会反馈在导阀隔膜的下方,从而调节主阀的开度,确保下游压力的稳定。 
2、活塞式减压阀工作原理:

当蒸汽进来后,首先进入导阀腔,因为减压阀已经设定好压力,因此导阀膜片已经受到了调节弹簧向下的预设定作用力,导阀已经打开,当蒸汽进入导阀腔后,直接就进入到活塞上方的腔体,推动活塞向下运动,将主阀打开,此时蒸汽进入到减压阀出口端。出口端的部分蒸汽通过反馈导管进入到导阀膜片的下方,给膜片一个向上的作用力,这个作用力与弹簧力共同决定导阀的开度,这开度决定了减压阀出口的压力,出口压力反过来决定着主阀的开度,主阀开度的调整可以控制进汽的流量,如此循环,这种根据设定压力自行调节的先导式减压阀,可以确保二次压力始终稳定。 